Wir sichten aktuell alle Daten - Dieser Artikel wird stetig aktualisiert
Am 25. April 2026 konnte pünktlich um 13:00 Uhr unser Stratosphärenballon auf dem Messegelände in Kassel gestartet werden – und das bei besten Bedingungen mit strahlendem Sonnenschein.
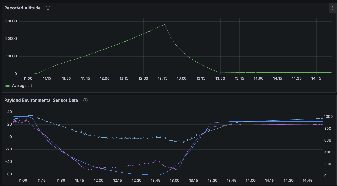
Der Ballon legte innerhalb von rund 2,5 Stunden eine Strecke von etwa 84 Kilometern in südöstlicher Richtung zurück und erreichte dabei eine maximale Höhe von über 28.000 Metern, bevor der Sinkflug einsetzte. Die Landung erfolgte schließlich auf dem Inselsberg in der Nähe von Bad Tabarz.
Leider blieb die Nutzlast bei der Landung in einem Baum hängen, so hoch dass eine Bergung vor Ort nicht möglich war.

Während des gesamten Flugs übertrug die Nutzlast kontinuierlich Telemetrie- und APRS-Daten, die von der Bodenstation zuverlässig empfangen werden konnten. Zudem wurden SSTV-Bilder gesendet, die am Messestand des Distrikts auf zwei Monitoren live dargestellt wurden. Zahlreiche Besucher verfolgten dort gespannt den Flugverlauf.
Auch viele Mitglieder und Freunde im gesamten Distrikt begleiteten die Mission von zu Hause aus – sowohl über ihre eigenen Funkstationen als auch online.
Wir haben rund 50 Rapports bezogen auf dem 2m SSTV Sender erhalten aus ganz Deutschland!
APRS im 2m und 70cm Band sowie auch per LoRa im 70cm Band funktionierte wieder sehr gut und der Ballon war für die gesamte Flugzeit online zu verfolgen.
Der Ballon hat eine Strecke von rund 84km zurückgelegt und ist nur 8km entfernt von der berechneten Landezone in einer Baumkrone gelandet.
Der Positonsverlauf des 2m Senders zeigt einen kleinen Aussetzer, die umprogrammierte RS41 unter dem Call des IG Hamspirit e.V. bietet somit den besten Streckenverlauf.
Der Flugverlauf kann auf APRS.one unter folgendem Links je nach Rufzeichen eingesehen werden:
APRS.one - DL0KA-11 - Flug FUNK.TAG 2026
APRS.one - DA0IGH-11 - Flug FUNK.TAG 2026

Die maximale Höhe betrag in etwa 28.203m und zwischenzeitlich wurde er durch die Winde über 90km/h schnell.

Die Temperatur im inneren der Box ist wieder recht kühl gewesen aber diesmal nicht unter den Gefrierpunkt gefallen.
Die Steigrate lag um die 4 - 5m/s wie erwartet - nach dem platzen fiel der Payload zuerst relativ schnell - später hat der Fallschirm sich aber entsprechend geöffnet und die Sinkrate normalisierte sich auf werte zwischen 5 - 3 m/s.
Der Experimentelle Pico Tracker wurde auch ein paar mal gehört, allerdings scheint die Sendeleistung zu gering zu sein für eine vernünftige Reichweite.
Die vom IG Hamspirit e.V. zugesteuerte RS41 Sonde hat gute Arbeit geleistet und wurde auch über HorusV3 perfekt getrackt auf Sondehub.
Sie hat zudem eine minimale Temperatur von -54°C gemessen sowie einen minimalluftdruck von nur 15hPa.
Spannend zu sehen ist auch das die niedrigste Temperatur etwa zwischen 11km und 13km erreicht wurde, darüber stieg die Temeperatur wieder etwas auf -37°C auf 28km höhe in der Stratosphäre.

Der 3D Flugpfad macht in Google Earth deutlich wie die Flugbahn verlaufen ist:

Besonders glücklich sind wir mit den Ergebnissen des WENET Senders, es war das erste mal das wir so etwas auf einem ballon betrieben haben - die Bildqualität ist ein komplett anderer Maßstab, wenn auch schwieriger zu Empfangen.
Dank den sondehub servern und DJ2DS konnten deutlich mehr Bilder empfangen werden als nur durch meinen Empfänger Vorort!

Aktuell sichten wir alle Bilder, es wurden wohl 81 Bilder gesendet bevor wir den Payload zurücklassen mussten.